|
188-6099-5107
商務合作:cuitingyu@email.acrel.cn
安科瑞 王沖
【摘要】:電力供應是整個社會生產、人民生活的基本保證之一,也是全世界普遍的能源形式,而且多數資源都被人類運用各種方式轉換為電能而加以利用,經濟的高速運行也使各領域的用電負荷急速上升,各種疏漏和故障層出不窮,電力監控系統可以發現涉及千萬用戶的各項用電疏漏。我司提供的電力監控系統方案具有成熟化、模塊化、監控軟件和核心聯網采集產品自主研發的特點,易于實施和擴展,易于根據客戶的需求定制化調整,并具有很強的性價比特點。在推出市場十年多的時間,收到了用戶的親睞,多個行業和環節進行了應用,創造了良好的社會和經濟效益。
1 電力監控系統的設計
1.1 數據采集與處理
通過間隔層單元采集來自生產過程的模似量、數字量、脈沖量及溫度量等,生產過程設備包括CT、PT、配電裝置保護、直流系統、所用電系統等。對所采集的輸入量進行數字濾波,有效性檢查,工程值轉換、故障判斷、信號接點抖動消除、刻度計算等加工。從而產生出可供應用的電流、電壓、有功功率、無功功率、電度、功率因數等各種實時數據,供數據庫更新。在可能時,形成分布式的數據庫結構,在就地控制單元中保留本地處理的各種實時數據。間隔層單元對保護模擬量和遙測模擬量的采集應相對獨立,遙測量的精度應滿足有關標準的要求。
1.2 電力監控系統網絡構成
監控層包括工程師站和遠動通信站,包含監控計算機、網絡交換機、打印機、UPS以及Acrel-2000Z電力監控軟件,其中軟件部分具有良好的人機交互界面,通過數據傳輸協議讀取通訊管理機采集的現場各類數據信息,自動經過計算處理,以圖形、數顯、聲音等方式反映現場的運行狀況;電能計量管理功能設計各種符合用戶的報表格式,報表內數據嚴格按照各種標準進行計量,搭建完整的計量體系,用戶只需查找打印即可,方便了操作,提高了工作效率。
通訊網絡層包括通訊管理機、網絡交換機等設備,網絡結構如下圖所示:
1.3 電力監控系統軟件功能設計
系統依據客戶實際需求進行設計,并實現了一次主接線圖界面顯示;電參量遙測及電參量越限報警;事件記錄;系統運行異常監測;故障報警及操作記錄;電能報表查詢與打印;系統負荷實時、歷史曲線,用戶權限管理等主要功能。
2 系統功能
上位機軟件采用Acrel-2000Z電力監控系統,通過軟件進行設備配置、數據庫變量配置、界面設計等,完成了在上位機軟件監控及電力監控的功能。
2.1 功能特點
Acrel-2000Z電力監控系統采用全中文界面,操作簡單方便;運行穩定可靠的特點。點擊相應快捷按鈕即可進入相應的系統功能模塊;系統具有一次系統圖顯示,模擬圖顯示和網絡結構圖顯示;系統具有人機界面友好,顯示數據直觀,方便用戶查閱。
2.2 軟件功能:
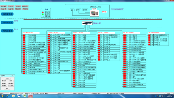
2.2.1通訊示意圖
通訊示意圖為拓撲圖,顯示系統與儀表的通訊是否正常。通過界面模塊顏色的變化來反映整個系統各個監控點位的運行狀態。界面如圖2所示。
圖2 通訊示意
2.2.2 監測詳圖
監測詳圖反應了整個系統配電回路名稱,相應的配電體系以及回路的主要電參量。通過實時數據的顯示,直觀反映本項目各個監測回路的運行數據,便于管理者實時了解系統運行狀態。界面如圖3所示。

圖3 監測詳圖
2.2.3 參數抄表
參數報表反映了本項目監測回路的在過去某時間點的運行數據,通過當前或者過去某時間點的實時參量數據反映回路狀態。主要的數據包括:三相電壓,三相電流,電能,有功功率,無功功率,功率補償因數,頻率。界面如圖4所示

圖4 參數抄表
2.2.4 電能報表
電能報表是對用電量的管理以報表形式呈現,該報表可以實現系統運行期間的任意時間段內的月抄表,日抄表,小時抄表等功能,且可以Excel形式導出或打印。界面如圖5所示。

圖5 電能報表
2.2.6報警處理
報警處理分兩種方式,一種是事故報警,另一種是預告報警。前者包括非操作引起的斷路器跳閘和保護裝置動作信號。后者包括一般設備變位、狀態異常信息、模擬量越限/復限、計算機站控系統的各個部件、間隔層單元的狀態異常等。
3 結束語
蘇州三星學校地塊電力監控系統實現用電數據的實時采集、存儲、顯示、導出。項目從配電系統的搭建,到后期調試,系統數據的核對,整個過程我方提供了相應階段的技術支持。本系統在設計、安裝、調試的同時,也是對建筑的配電架構的詳細梳理,通過對用能情況的細致分類,明確建筑內配電體系的運作模式和狀態。滿足了客戶相關的定制化需求,為客戶提供了多樣性的數據分析處理方式,以及導出方式。電力監控系統,由遙測、遙信、遙控、通訊、顯示、設置等各項智能化集成功能組合而成的監控系統,使千萬用戶各項用電疏漏變得可查、可視、可控、可防,為用戶創造良好的工作生活環境。